暗号資産(仮想通貨)専用の海外銀行口座開設はこちら【為替相場】週明け、再び円安方向に 1ドル148円付近 日銀の対応変更無しを好感か
1: 以下名無しさんに代わりまして管理人がお伝えします 1848/01/24(?)00:00:00 ID:money_soku
2022年10月31日09時24分取得:
やる夫今日のポイント:
日銀の金融政策決定会合後より円安の動き
→利上げや引き締めの動きが出なかったことからか
10時30分 中)10月サービス部門PMI、10月製造業PMI
14時00分 日)10月消費者態度指数、9月住宅着工件数
16時00分 独)9月小売売上高指数
17時30分 瑞)第三四半期GDP
18時30分 英)9月消費者信用残高、9月マネーサプライ
19時00分 欧)10月CPI、第三四半期GDP
22時00分 阿)9月貿易収支
22時45分 米)10月シカゴ購買部協会PMI
1001: 以下名無しさんに代わりまして管理人がお伝えします 1848/01/24(?)00:00:00 ID:money_soku
おはようございますお。
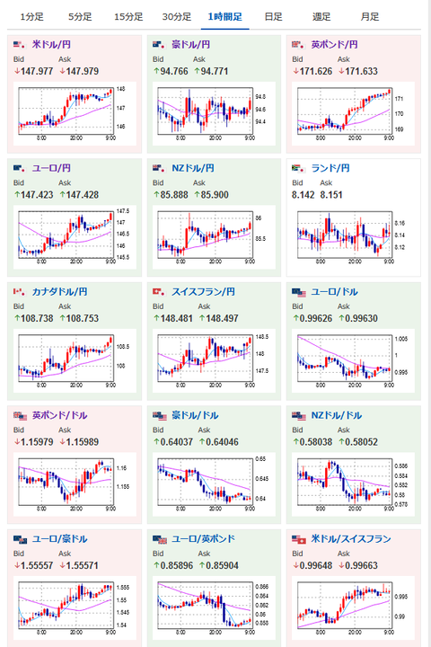
先週からの流れを引き継いで、現在もドル円、クロス円は円安方向だお。
海外ではもしかすると日本も利上げ、もしくは引き締めの方向に舵を切るのではという思惑が広がっていたのかなと思われるお。
欧州のインフレに関してはまだまだ強い数字が出ているお。
そのため英欧では今後さらなる利上げが行われていくだろうし、円安の流れが続くかなと思っているお。
現在1ポンド171円台、1ユーロ147円台とかなりの円安っぷりだお。

引用: https://ift.tt/8LCU7T4
出展: https://ift.tt/dKPxsHn


0 件のコメント:
コメントを投稿